
Cloud-based, multi-tenant RMM platform for MSPs to monitor, manage, and optimize client IT, applications, and networks from a single console.
Vendor
ManageEngine
Company Website

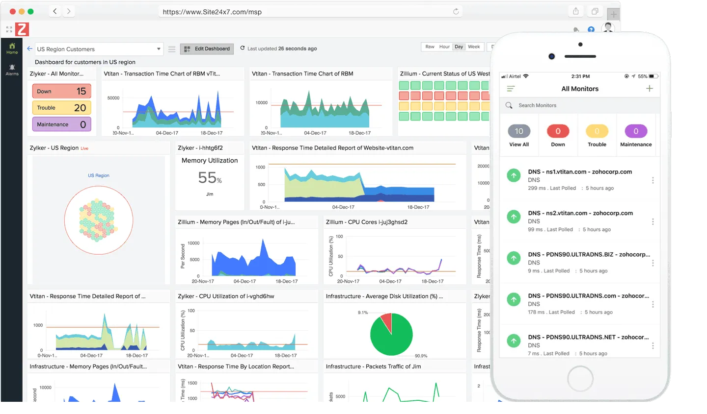
Site24x7 MSP is a cloud-based remote monitoring and management (RMM) solution designed for managed service providers to centrally monitor, manage, and optimize the IT infrastructures, applications, and networks of multiple clients. The platform supports multi-tenancy, allowing MSPs to securely manage numerous customer accounts from a single interface while maintaining data isolation. Site24x7 MSP provides comprehensive monitoring capabilities, including infrastructure, cloud, network, application performance, and end-user experience monitoring. It offers agent-based and agentless monitoring for servers, devices, and cloud resources, as well as customizable dashboards, NOC views, and detailed reporting. The solution is designed for scalability, operational efficiency, and rapid onboarding, enabling MSPs to deliver proactive, SLA-driven services to clients of any size or industry.
Key Features
Multi-Tenant Architecture Securely manage multiple client accounts with data isolation.
- Centralized dashboard for all clients
- Scalable to accommodate any number of customers
Comprehensive Infrastructure Monitoring Monitor servers, VMs, containers, and cloud resources.
- Supports Windows, Linux, VMware, FreeBSD, Docker, macOS
- AWS, Azure, GCP cloud monitoring
Network Monitoring Track performance of network devices and connectivity.
- Monitors routers, switches, firewalls, load balancers, UPS, storage
- Real-time alerts and performance metrics
Application Performance Monitoring (APM) Monitor and trace application performance across platforms.
- Supports Java, .NET, Ruby, PHP, Node.js, mobile apps
- Root cause analysis and transaction tracing
End-User Experience Monitoring Assess uptime and performance from global locations.
- Website, web app, API, mail server, DNS monitoring
- Over 100 monitoring locations worldwide
Customizable Dashboards and NOC Views Visualize and share key metrics with clients.
- Flexible dashboard creation
- NOC and business views for real-time status
Automated Reporting and SLA Management Generate detailed reports and track service levels.
- Live infrastructure status and SLA compliance reports
- Customizable reporting profiles
Remote Control and Troubleshooting Remotely access and resolve client issues.
- Agent-based remote actions
- Secure troubleshooting tools
Benefits
Centralized Multi-Client Management Simplifies monitoring and management for MSPs.
- Reduces operational complexity
- Improves visibility and control across distributed client environments
Proactive Issue Resolution Enables early detection and rapid response to IT problems.
- Minimizes downtime and service disruptions
- Automated alerts and root cause analysis
Scalability and Flexibility Adapts to MSPs of any size and client base.
- Supports global, distributed, and hybrid environments
- Easy onboarding of new clients and devices
Operational Efficiency Automates routine monitoring and reporting tasks.
- Reduces manual effort for MSP technicians
- Customizable dashboards and reports for client communication