Our price management software helps you manage complex pricing more efficiently.
Vendor
SAP
Company Website




Drive prices and determine true profitability
Increased pricing visibility and control can help you better manage the complex pricing scenarios and incentives you offer to customers, distributors, and channel partners. Organize pricing maintenance, from agreement initiation to analytics, for the buy-side and sell-side by using the SAP Extended Price Management solution by Vistex for administration, deal (promo) management, margin analysis, and reporting.
- Efficient and intelligent pricing maintenance and improvements
- Complex promotion and program management with variable qualifications
- Correct price determination for purchasable products
- Accurate margin and gross-to-net information with pricing, incentive, and program analysis
Key benefits
Enable business-defined pricing
Validate pricing with business-defined policies, run formulas and calculations to drive prices, and evaluate programs and rebates to determine profitability.
Achieve pricing strategy objectives
Save time and free resources by gaining visibility into pricing processes, getting prices into your system more efficiently, and evaluating data faster.
Determine true profitability
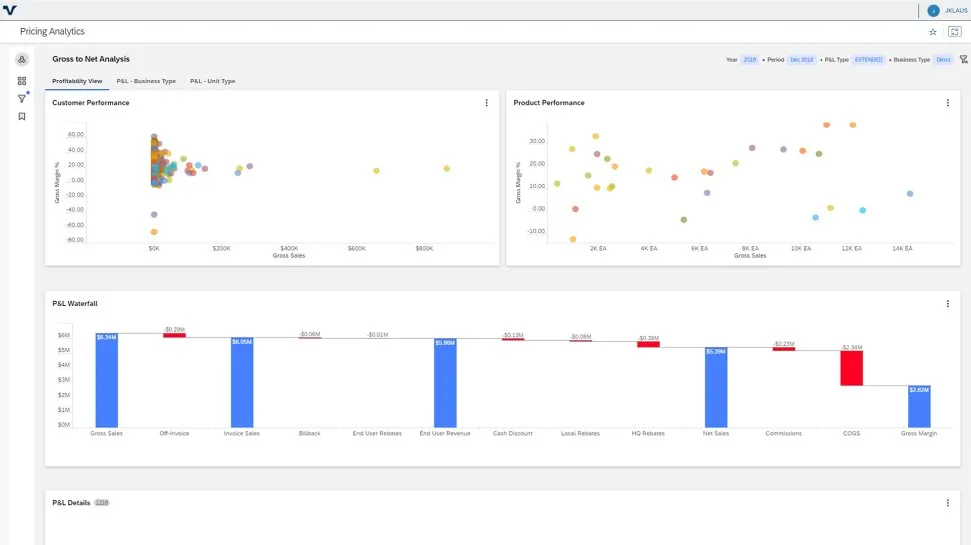
Analyze proposed pricing to determine true margin and show complete gross-to-net and component-by-component data for a product, full product line, or agreement.
Key features
Simplified price administration
- Save time and free up resources by getting prices into your system efficiently and evaluating the data quickly
- Perform mass maintenance of pricing and effective dates and validate pricing according to business-defined price policies
- Determine the correct price for purchasable products with ease
Deal management
- Manage limited-duration price arrangements for the purchase of multiple products to qualify for special pricing
- Define deals in the application that are available to be applied to sales orders automatically
- Offer exclusivity and combination rules to protect margins from unplanned double discounting
Price execution
- Analyze and execute new revenue models, including subscription and usage-based pricing
- Manage risk, including the likelihood of reaching certain target values, rather than associated KPI expected value
- Identify trends indicating potential market disruptions before they emerge
Price analytics and guidance
- Evaluate the success of pricing strategies by analyzing proposed pricing to determine the true margin
- Show complete gross-to-net and component-by-component data for a product, an entire product line, or agreement
- Model customer demand and price sensitivity, analyze margins, and set pricing