Drive resiliency and transparency through collaborative asset definition and maintenance.
Vendor
SAP
Company Website



Collaborate on a single version of the truth for optimal asset management
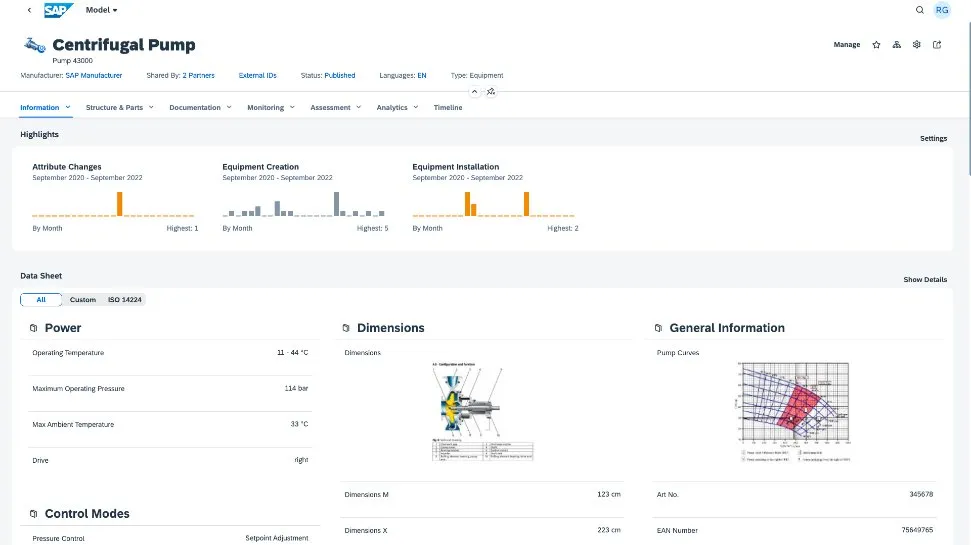
Empower operators, manufacturers, and service providers with a single network to achieve resiliency and transparency across the asset lifecycle. Create a common asset data foundation among OEMs, components suppliers, operators, and services providers. The SAP Business Network Asset Collaboration solution enables information exchange to improve asset commissioning and streamline work order processing.
- Cloud deployment
- One entry point for asset stakeholders
- Asset data foundation for asset definition, commissioning, and maintenance
- Collaborative asset management and maintenance among trading partners
Key benefits
Maximize uptime
Center asset collaboration around a common asset definition to accelerate commissioning, maintenance, and performance tuning so operators can maximize uptime.
Improve asset data integrity and completeness
Access asset and maintenance information in one platform to improve productivity, enhance service quality, increase customer satisfaction, and reduce costs.
Enhance equipment effectiveness
Enable transparency and collaboration on equipment failures and maintenance among your trading partners to achieve optimal equipment effectiveness.
Key features
Central asset repository
- Central asset registry from multiple data sources and asset management systems
- Cloud-based, flexible, modular, and scalable asset data modeling
- Single source of truth, effective benchmarking reports, and bad actors identification
- Integration with the SAP S/4HANA Asset Management solution
Collaborative data handover
- One network channel for asset data commissioning from OEMs and constructors to asset operators
- Smooth data handover between manufacturers and asset operators using a single digital twin
- Standardized asset data taxonomy between asset trading partners
- Native integration with back-end maintenance execution system
Collaborative work order
- One portal for asset maintenance collaboration between asset operators and external contractors
- Common work order across work order management
- Better visibility into and control over contractor and commercial readiness
- Work-order integrations with maintenance management systems
Automotive industry add-on for SAP Digital Vehicle Hub
- Unify your vehicle repository along the automotive value chain
- Secure insights, monetize data, and create mobility scenarios
- Enable an open partner network
- Integration with the SAP Business Network Asset Collaboration solution