
Cloud-based SaaS for automated performance testing, offering scalable, multi-region load generation and in-depth analytics via HyperExecute.
Vendor
LambdaTest
Company Website




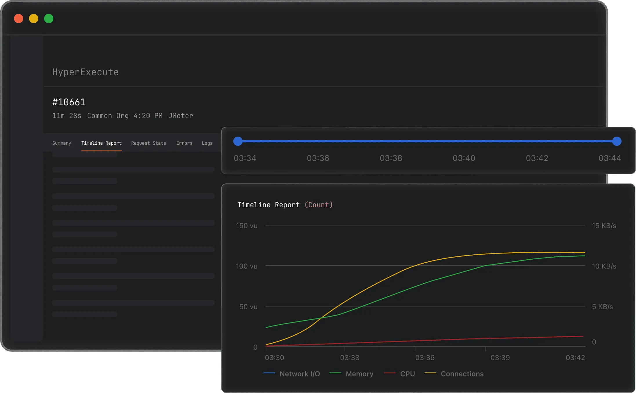
LambdaTest Performance Testing with HyperExecute is a cloud-based SaaS platform that enables organizations to assess the speed, stability, scalability, and responsiveness of their web applications under various load conditions. It eliminates the need for managing separate infrastructure by providing a fully managed, on-demand environment for uploading and executing JMeter test plans. The platform supports robust and scalable load generation from multiple global regions, offering detailed analytics and error insights through an integrated dashboard.
Key Features
HyperExecute Infrastructure Fully managed, on-demand infrastructure for performance testing.
- No need for local or dedicated test servers.
- Scalable resources automatically provisioned.
Multi-Region Load Generation Simulate real-world user traffic from various global locations.
- Test application performance under geographically distributed loads.
- Mimic actual customer usage patterns.
JMeter Integration Direct upload and execution of JMeter test plans.
- Supports industry-standard performance testing workflows.
- Simplifies test plan management.
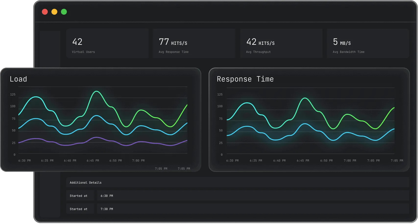
Comprehensive Analytics Dashboard Centralized dashboard for performance metrics and insights.
- Access KPIs such as load details, response times, and error rates.
- Use filters for deep analysis of test results.
Error Insights and Reporting Actionable data on errors and performance bottlenecks.
- Identify and address issues quickly.
- Improve application reliability and user experience.
Free Testing Minutes 300 free minutes of performance testing for new users.
- Try the platform without financial commitment.
- No credit card required for initial use.
Benefits
Simplified Performance Testing Reduces the complexity and overhead of traditional performance testing.
- No infrastructure management required.
- Quick setup and execution of tests.
Scalable and Reliable Testing Ensures applications are tested under realistic, scalable conditions.
- Handles varying load sizes and durations.
- Supports long-term and spike testing scenarios.
Faster Issue Detection and Resolution Accelerates identification and remediation of performance issues.
- Real-time analytics and error reporting.
- Enables continuous performance monitoring in CI/CD pipelines.