
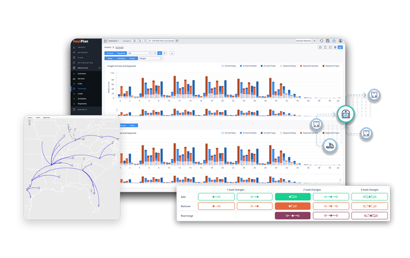
Optym LTL is a comprehensive optimization platform designed to improve efficiency, routing, freight planning, and operational performance for Less‑Than‑Truckload carriers. It enhances network fluidity, increases load density, improves service levels, and reduces operating costs through advanced algorithms and decision‑intelligence workflows.
Vendor
Optym
Company Website



LTL
Optym LTL is a comprehensive optimization platform designed to improve efficiency, routing, freight planning, and operational performance for Less‑Than‑Truckload carriers. It enhances network fluidity, increases load density, improves service levels, and reduces operating costs through advanced algorithms and decision‑intelligence workflows. The platform supports planners, dispatchers, linehaul managers, and operations leaders with real‑time visibility and automated planning capabilities for end‑to‑end LTL optimization.
Features
- Advanced load planning tools to maximize trailer utilization and reduce empty miles.
- Dynamic routing optimization for faster, more cost‑effective freight movement.
- Real‑time visibility dashboards for monitoring service levels and operational performance.
- Automated decision‑support tools for network planning and volume balancing.
- Scenario modeling to evaluate alternative network configurations and schedule adjustments.
Capabilities
- Optimize pickup‑and‑delivery routing with AI‑driven algorithms.
- Improve linehaul scheduling to enhance network flow and reduce delays.
- Model future freight conditions and operational constraints for long‑term planning.
- Integrate seamlessly with existing TMS and operational systems.
- Support multi‑terminal networks with complex volume, routing, and timing requirements.
Benefits
- Lower operational costs through improved routing, load planning, and resource allocation.
- Higher on‑time performance driven by optimized schedules and network flow.
- Increased freight density and utilization across the LTL network.
- Greater agility in responding to fluctuating demand and disruptions.
- Enhanced decision‑making supported by real‑time data and predictive insights.