
IRO MaintenanceVirtualitics
AI-powered maintenance optimization for defense assets—predict failures, plan resources, and maximize mission readiness.
Vendor
Virtualitics
Company Website

Product details
Empower Teams to Achieve Peak Operational Readiness
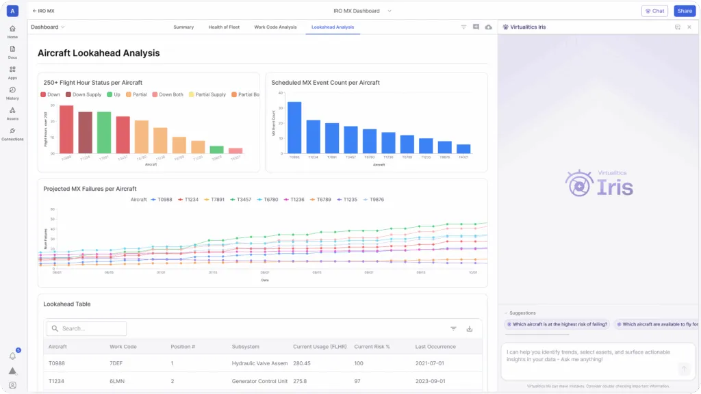
Virtualitics IRO Maintenance is an AI-powered solution designed to help defense and mission-critical teams maintain peak operational readiness. It predicts asset failures, analyzes resource constraints, and optimizes maintenance schedules using machine learning and simulation. Deployed across aircraft, ground vehicles, drones, and vessels, IRO Maintenance empowers teams to avoid downtime and respond proactively to operational challenges.
IRO Maintenance Shows:
- **What is about to fail? **Identify components and assets at risk and when failure is likely.
- **How should you respond? **Schedule maintenance to optimize resources and availability.
- **What if? **Find solutions to unanticipated challenges.
Avoid Operational Downtime and Maximize Mission Readiness IRO Maintenance is based on four key areas that impact operational readiness.
- **Asset Risk Assessment: **Run machine learning survival analysis to determine when and why a component is going to fail.
- **Resource Constraint Analysis: **Identify limiting factors across inventory, staffing, and repair equipment based on current, scheduled, and predicted needs.
- **Operational Planning: **Simulate strategies and surges in asset usage to determine impacts on operations and availability.
- **Scheduling Optimization: **Optimize maintenance schedules based on resource constraints, asset usage, and uptime requirements.
Features
- Asset Risk Assessment: Uses machine learning survival analysis to predict when and why components will fail.
- Resource Constraint Analysis: Identifies limitations in inventory, staffing, and equipment based on current and forecasted needs.
- Operational Planning: Simulates asset usage strategies to assess impact on availability and readiness.
- Scheduling Optimization: Aligns maintenance schedules with resource availability and uptime requirements.
- What-If Scenario Modeling: Provides solutions to unexpected challenges through predictive simulations.