
Communication Compliance & Surveillance PlatformShield
AI-powered eComms surveillance and compliance platform that detects risk, automates reviews, and streamlines eDiscovery.
Vendor
Shield
Company Website



Product details
Overview
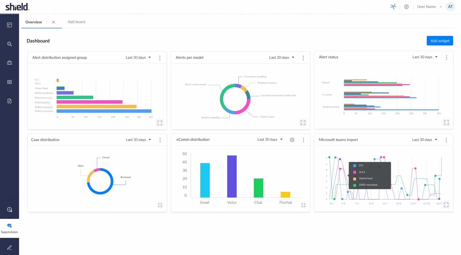
Shield is an end-to-end digital communications compliance platform built for regulated organizations to capture, monitor, analyze and retain communications across email, chat, voice, video and file channels. The platform combines AI/NLP-driven detection, behavioral modelling and visualization to reduce false positives, automate supervisory workflows, and accelerate eDiscovery and investigations. Shield supports deployment at scale, integrates with collaboration tools and cloud infrastructure, and centralizes policy enforcement to help compliance teams stay ahead of emerging regulatory and conduct risks.
Features and Capabilities
- Capture & Integration: Shield ingests communications from email, chat, voice, video and files, normalizing disparate data sources into a central compliance store for unified review.
- AI / NLP Detection: Advanced natural-language processing and AI models identify market abuse, insider sharing, misconduct, and other regulatory risks while reducing false positives.
- Behavioral Models: Out-of-the-box behavioral detection modules and anomaly analytics let teams detect unusual patterns, tied to role-based and firm-specific risk profiles.
- Proactive Supervision: Automated rules and intelligent prioritization surface high-risk conversations to reviewers, enabling a proactive first line of defense rather than purely reactive surveillance.
- eDiscovery & Investigations: Tools for collection, preservation, early case assessment and collaborative review streamline legal and compliance investigations from trigger to closure.
- Workflow & Case Management: Built-in case workflows, review assignment, audit trails and export capabilities support regulated reporting and audit readiness.
- Visualization & Reporting: Dashboards and visualizations help compliance teams triage risk, track program metrics and demonstrate coverage to stakeholders.
- Security & Cloud Architecture: Cloud-native, security-first architecture with distributed security controls and scalable storage to meet regulatory retention and protection requirements.
- Integrations & Extensibility: Connectors for popular collaboration platforms and cloud services, enabling fast onboarding of new channels and data sources.
Find more products by industry
Finance & InsuranceProfessional ServicesPublic AdministrationInformation & CommunicationView all