
Kubernetes-based platform for fully-automated deployment, management, and monitoring of Akka services, enabling multi-region, elastic, and resilient operations.
Vendor
Akka
Company Website

Akka Automated Operations is a software platform that automates the deployment, management, and monitoring of distributed Akka services using a Kubernetes-based control and application plane. It enables organizations to run Akka-based systems as a single logical entity across multiple regions and clouds, providing location-transparent clustering, built-in state replication, and seamless failover. The platform supports multi-tenancy, federated deployments, and disaster recovery, while automating access management, scaling, and infrastructure configuration. Observability is integrated at every layer, with real-time logs, metrics, and traces available through the Akka Control Tower or standard observability tools. Akka Automated Operations is designed to ensure elasticity, agility, and resilience for agentic and distributed systems, reducing operational complexity and supporting mission-critical, global deployments.
Key Features
Kubernetes-Based Control Plane Automates deployment and management of Akka services.
- Manages application and infrastructure resources
- Supports multi-region and multi-cloud operations
Access Management Centralized user and authorization management.
- OpenID Connect support for user/group delegation
- Synchronizes authentication across all application planes
Cloud Infrastructure Automation Automates scaling, discovery, and connectivity.
- Federated deployment and multi-tenancy
- mTLS setup and cross-region connectivity
Elasticity and Resilience Adapts to workload changes and recovers from failures.
- Auto-scaling based on utilization
- Automated disaster recovery and failover
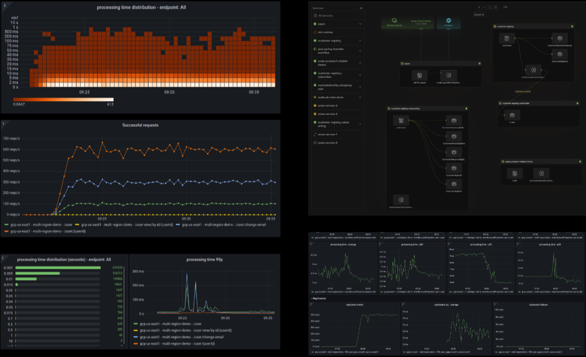
Observability and Monitoring Provides deep, real-time system insights.
- Logs, metrics, and traces visualized in Akka Control Tower
- Integrates with OpenTelemetry, Prometheus, Splunk, and more
Multi-Region and Multi-Cloud Support Operates as a single logical system across geographies.
- Multi-master replication and automated cutovers
- No-downtime upgrades and migrations
Benefits
Operational Simplicity Reduces complexity of managing distributed systems.
- Fully automated deployment and scaling
- Centralized management for users and services
High Availability and Resilience Ensures continuous service with minimal downtime.
- Seamless failover and disaster recovery
- Location-transparent clustering
Deep Observability Enables proactive monitoring and rapid troubleshooting.
- Real-time, multi-layered system visibility
- Easy integration with existing observability tools
Global Scalability Supports mission-critical, multi-region deployments.
- Elastic scaling across clouds and regions
- Consistent performance and availability