
AIP can help users enhance their visibility into drivers of yield through Batch Analysis, offering the ability to simulate changes to production inputs.
Vendor
Palantir
Company Website

Overview
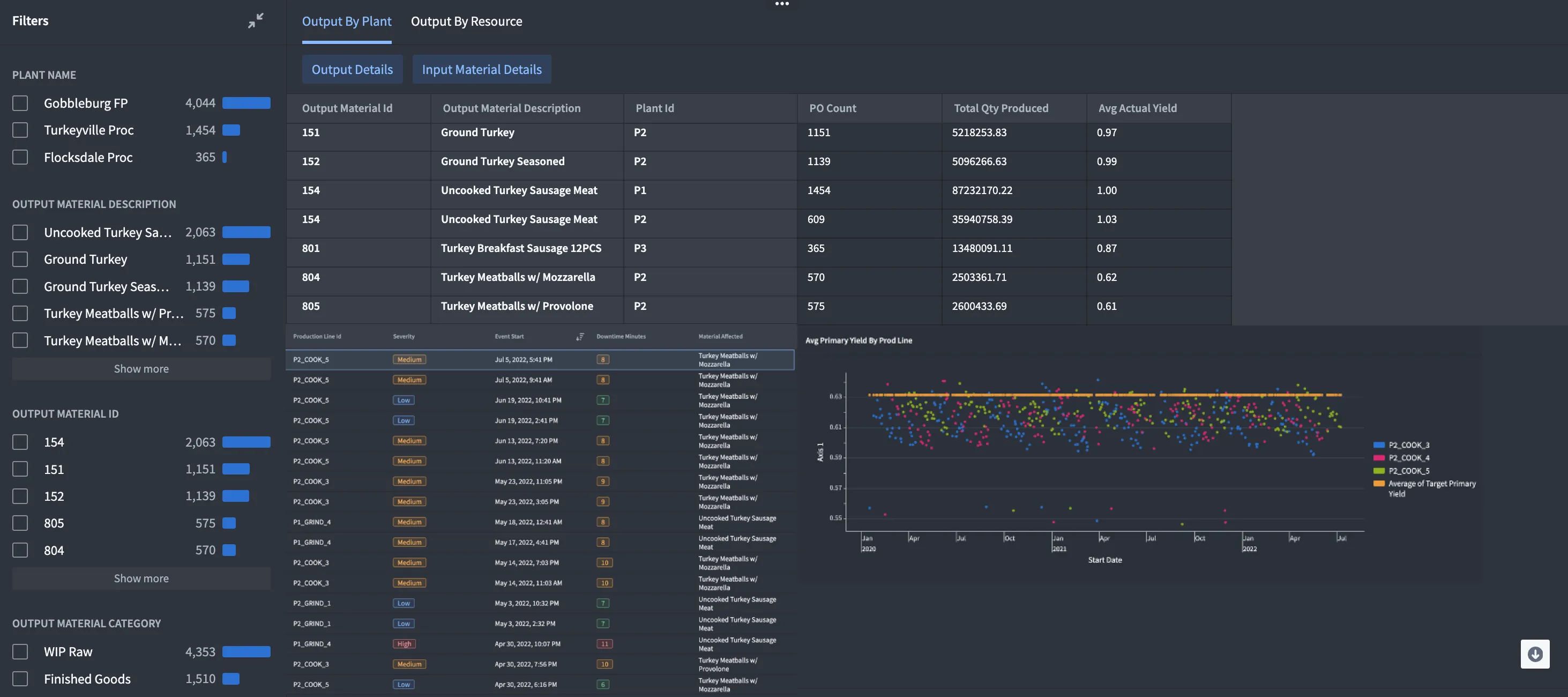
AIP for Yield Optimization Batch Analysis (YOBA) helps users to understand and model the yield impact related to changes in raw material inputs. AIP provides visibility into key metrics, such as, raw materials, cost, and labor usage, at the granularity of a batch. This allows organizations to focus on prioritizing production efficiency and profitability.
AIP helps users model the production process at a granular level and provide enhanced visibility into how and where yield varies by hydrating the Ontology with data from production orders, processes, locations, lines, raw material orders, Finance & Maintenance ERP tables, and SCADA systems.
The Ontology can also help users identify patterns and outliers, and determine a recommended solution. For example, in a food processing context raw-to-cooked-weight ratios can be compared with temperature set points to suggest a setting change to prevent overcooking, while adhering to HACCP program best practices.
Features
- Supply Chain Yield Control Tower: AIP can help users surface the current manufacturing production yield and cost of goods at the material and plant level. And identify the health of their network, using key supply chain operation metrics such as yields (e.g., primary, byproduct) and cost variances (e.g., BOM target vs actual).
- Yield Optimization Interface: Process and Yield Engineers can use scenario modeling to anticipate production/cost variance anomalies and measure efficiency changes resulting from a corrective measure. Modifications can then be orchestrated to systems of actions, including Production Life Cycle and Maintenance Control Center systems.