
Cloud-based threat intelligence platform for proactive cyber threat management and strategic security planning.
Vendor
AhnLab
Company Website

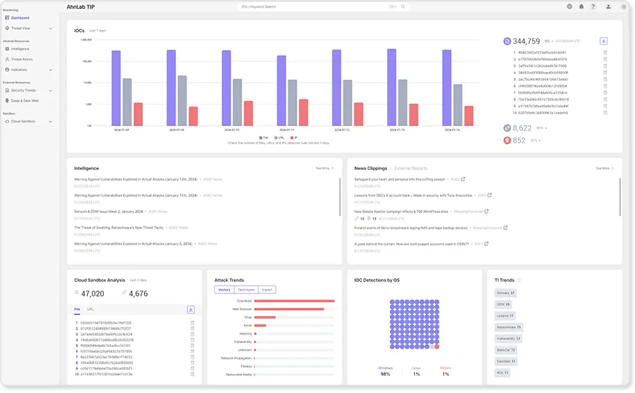
AhnLab Threat Intelligence Platform (TIP) is a cloud-based solution designed to provide actionable and high-fidelity threat intelligence. It helps organizations make informed security decisions by delivering comprehensive threat analysis, threat actor profiling, and real-time monitoring of various sources, including the dark web. TIP integrates seamlessly with other AhnLab security products to enhance overall security posture.
Key Features
Actionable Threat Intelligence Provides curated and analyzed threat information for accelerated response.
- High-fidelity threat data
- Accelerated threat response
Threat Actor Profiling Delivers detailed profiles of global adversaries to inform security strategies.
- Continuous threat actor investigation
- Relevant data feeds
Cloud Sandbox Analysis Performs dynamic analysis of malware in a virtual environment.
- Memory dump analysis
- Behavior analysis
Closed Source Analytics Monitors underground forums, deep web, and dark web for real-time data.
- Real-time threat intelligence
- Comprehensive data aggregation
Benefits
Enhanced Security Offers robust protection against a wide range of cyber threats.
- Multi-layered defense
- Comprehensive threat coverage
Operational Efficiency Simplifies security management and enhances operational efficiency.
- Centralized management
- Streamlined operations
Strategic Planning Empowers organizations to make intel-driven security decisions.
- Predictive threat analysis
- Priority-driven budgeting